Перейти к основному содержимому
Перейти к основному содержимому

Аналитика запросов

Возможность Query Insights упрощает работу со встроенным журналом запросов ClickHouse за счёт различных визуализаций и таблиц. Таблица system.query_log в ClickHouse является ключевым источником информации для оптимизации запросов, отладки и мониторинга общего состояния и производительности кластера.

Обзор запросов

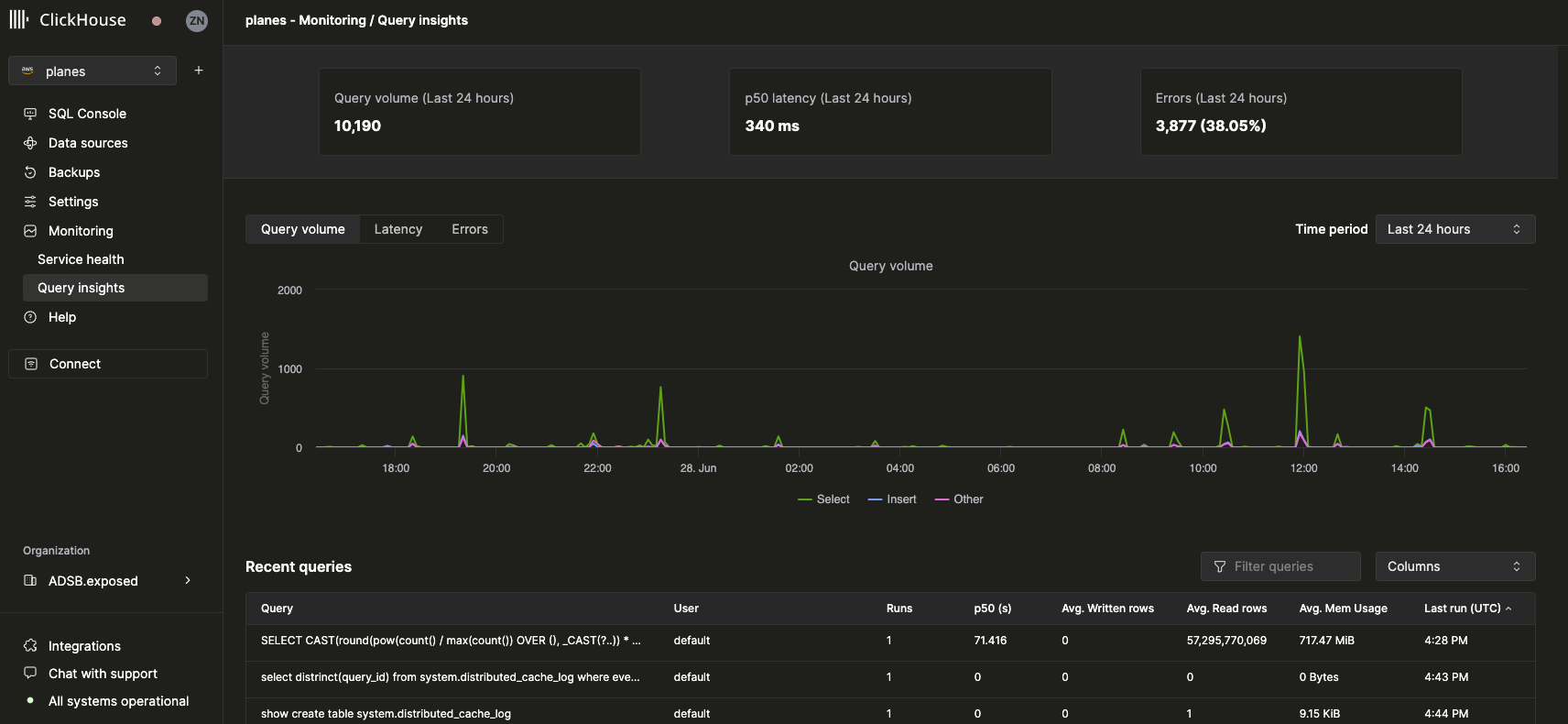
После выбора сервиса пункт навигации Monitoring в левой боковой панели разворачивается и отображает новый подпункт Query insights. Щелчок по этому пункту открывает новую страницу Query insights:

Обзор интерфейса Query Insights

Метрики верхнего уровня

Статистические блоки в верхней части отображают базовые сводные метрики запросов за выбранный период времени. Ниже представлены три графика временных рядов, показывающие объем запросов, задержку и уровень ошибок с разбивкой по типам запросов (select, insert, other) за выбранный временной интервал. График задержки можно дополнительно настроить для отображения задержек p50, p90 и p99:

График задержки в интерфейсе Query Insights

Недавние запросы

Под основными метриками отображается таблица записей журнала запросов (сгруппированных по нормализованному хэшу запроса и пользователю) за выбранный временной интервал:

Таблица Recent Queries в интерфейсе Query Insights

Недавние запросы можно фильтровать и сортировать по любому из доступных полей. Таблицу также можно настроить для отображения или скрытия дополнительных полей, таких как таблицы, а также задержки p90 и p99.

Детальный разбор запроса

При выборе запроса в таблице недавних запросов открывается всплывающая панель, содержащая метрики и информацию, относящиеся к выбранному запросу:

Интерфейс Query Insights, детальный разбор запроса

Как видно из этой панели, этот запрос был выполнен более 3000 раз за последние 24 часа. Все метрики на вкладке Query info являются агрегированными, но мы также можем просмотреть метрики отдельных запусков, выбрав вкладку Query history:

Интерфейс Query Insights, информация о запросе

В этой панели элементы Settings и Profile Events для каждого запуска запроса можно развернуть, чтобы увидеть дополнительную информацию.